Акция!
Привлеките до 750 лояльных клиентов уже на первом запуске
Подключите CDP Calltouch и получите пакет СМС по базе в подарок
*CDP — (Customer Data Platform) платформа клиентских данных
Реклама: ООО «Колтач Солюшнс»
ИНН 7703388936
erid: 2Vtzqvdokrj
Лидогенерация и эффективное управление лидами без CRM с помощью Calltouch. Кейс 2B-agency и «ИмплантТайм»
Средняя оценка 5.0 Общее количество оценок 8
25 ноября 2025
Нет времени читать?
Отправить статью на почту
Главная | Блог | Кейсы | Медицина | Лидогенерация и эффективное управление лидами без CRM с помощью Calltouch. Кейс 2B-agency и «ИмплантТайм»

Лидогенерация и эффективное управление лидами без CRM с помощью Calltouch. Кейс 2B-agency и «ИмплантТайм»

25 ноября 2025
7 мин на чтение
2 305
Лидогенерация и эффективное управление лидами без CRM с помощью Calltouch. Кейс 2B-agency и «ИмплантТайм»
author__photo

2B-agency – digital-агентство, которое знает, как отслеживать поток целевых лидов и строить работающие воронки продаж. Мы понимаем, насколько важно для бизнеса видеть реальные результаты кампаний и точно знать, откуда приходят клиенты. В этом кейсе расскажем, как мы помогли московской клинике «ИмплантТайм» с новым филиалом в Петербурге.

С чего все началось

К нам обратился наш постоянный клиент «ИмплантТайм» из Москвы с задачей: создать лендинг и настроить воронку для их нового филиала в Петербурге. Несмотря на другую географию, мы успешно справились.

Новый питерский филиал «ИмплантТайм» открылся всего два месяца назад. Перед ними стояла задача быстро привлечь клиентов на профессиональную гигиену полости рта. Когда мы начали работать с Calltouch, обращений было ноль. Первоначальная стоимость привлечения лида (CPL) составляла около 5900 рублей, что было немало для старта.

Задача, которую мы решили

Нужно было провести эффективную рекламную кампанию, которая привлечет клиентов на услугу гигиены, с точным отслеживанием источников трафика и эффективности рекламы. При этом на начальном этапе мы должны были обойтись без полноценной CRM-системы.

Наше решение от 2B-agency

Вместо стандартной CRM мы использовали связку Calltouch и Google Таблиц. Это позволило нам быстро и недорого настроить систему отслеживания и анализа рекламы.

Как мы это сделали (по шагам)

1. Создали сайт: Запустили отдельный лендинг для питерского филиала: https://hygiene.implanttime.ru/ 

2. Подключили Calltouch: Интегрировали формы связи с Calltouch, настроили динамический коллтрекинг и статические телефоны для отслеживания офлайн-конверсий.

3. Интегрировали с рекламными площадками:

ВКонтакте: Рекламные кампании настроили через лид-формы. Данные автоматически попадали в Calltouch, а оттуда – в нашу Google Таблицу.

Яндекс.Бизнес: Интегрировали с Calltouch для отслеживания лидов из этого канала. Информация также шла в Таблицу.

4. Анализировали и оптимизировали: благодаря Calltouch мы видели эффективность каждой кампании и каждого источника. Google Таблица помогала отслеживать статус лидов и этапы работы с клиентами. Это дало нам точные данные для оптимизации расходов.

Используя данные Calltouch, мы смогли обучить рекламу, подтвердить цель с администратором клиники и направить кампанию на привлечение качественного трафика.

Результат

Благодаря этой системе стоимость привлечения лида на услугу гигиены удалось снизить:

  • На поиске: с 5900 ₽ до 1900 ₽.
  • В РСЯ: с 2000 ₽ до 1300 ₽ за месяц.

Количество квалифицированных лидов, которые записались, выросло на 96%. Это показывает, насколько эффективной оказалась наша работа.

Текущие результаты

Сравнение периодов

Что мы использовали

Сервис Calltouch — для сбора данных о лидах и определения источников. Google Таблица – для удобного хранения и анализа. Такой подход позволил отказаться от дорогой CRM-системы.

Метрики, которые мы отслеживали:

  • CPL (стоимость лида)
  • Количество лидов из каждого источника
  • Конверсия лидов в клиентов

Это помогло нам точно оценить эффективность рекламы и всей системы привлечения.

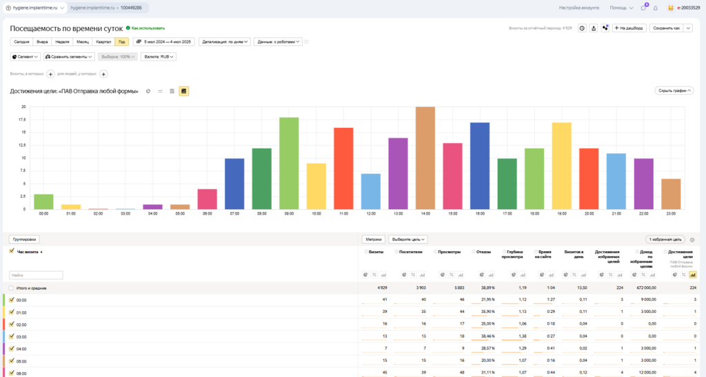
Для достижения поставленных целей использовались также и дополнительные корректировки в кампаниях, такие как повышающие значения для тех, кто находится рядом или бывает в локации с клиникой, а также по полу и возрасту.

Также целесообразно обращать внимание на время, когда конверсии происходят наиболее часто, в это время можно повышать ставки, а во время отсутствия активности либо снижать, либо полностью отключать рекламу.

Выводы

Использование Calltouch в сочетании с Google Таблицей позволило нам, 2B-agency, эффективно помочь «ИмплантТайм» (СПб) управлять лидами и анализировать эффективность рекламных кампаний без использования дорогостоящей CRM-системы. Это решение обеспечило значительное снижение стоимости привлечения клиентов (CPL) и доказало эффективность данного подхода для новых филиалов.

 

 

Старший редактор Calltouch
Нет времени читать?

Оцените

Нажмите, чтобы проголосовать

Поделиться в соцсетях

Хотите стать автором?

Хотите
стать автором?

Календарь мероприятий
Подписывайтесь на дайджест Calltouch
Подписывайтесь
на дайджест Calltouch
и получите 13 чек-листов маркетолога
Нажимая на кнопку «Подписаться», вы даете свое согласие на обработку перосональных данных и получение рекламной информации о продуктах, услугах посредством звонков и рассылок по предоставленным каналам связи.
Хотите получить актуальную подборку кейсов?
Прямо сейчас бесплатно отправим подборку обучающих кейсов с прибылью от 14 730 до 536 900р.
[contact-form-7 404 "Not Found"]
У нас тут cookies…
На сайте используются файлы cookies. Продолжая использование сайта, вы соглашаетесь с этим. Подробности об обработке ваших данных — в политике использования файлов cookie.
Вставить формулу как
Блок
Строка
Дополнительные настройки
Цвет формулы
Цвет текста
#333333
Используйте LaTeX для набора формулы
Предпросмотр
\({}\)
Формула не набрана
Вставить